品牌资讯 品牌资讯
品牌资讯

为您带来更多凯洛欣资讯

当前位置 : 首页 > 品牌资讯 > 品牌新闻

你从没见过的各种模块锅炉专业知识图解!

文章来源:品牌新闻 2021-08-03 16:27:55 150

常压锅炉(直接加热、间接加热)

afb5d8e29c37180e032439d4501de1a0_ABUIABAEGAAgkM6iiAYoqPi49gcw5gQ4twM.png

6fa6480cdfa7297572da1a70c218d5f6_ABUIABACGAAgkM6iiAYo_vHf8QEwuAg41gU.jpg



承压锅炉

4fdf8988685c44ceb4e956f391247e28_ABUIABACGAAgkM6iiAYonrCitAYwuAg4gwY.jpg



蒸汽锅炉(锅壳式)

0e3e71e3757beae2cc29f5f76ce7c2ec_ABUIABACGAAgkM6iiAYousb7ngUwuAg4-gQ.jpg

f59eaad02b98619dcc22fda77b2400cf_ABUIABACGAAgkM6iiAYo8J66WTCUBzi6BA.jpg

846a8ce8fd60d7756bfd7a56414e0e13_ABUIABACGAAgkM6iiAYo1Pj2kAMwrwc4gAU.jpg

f143e2def2dc42e77b13dcbcca3a2033_ABUIABACGAAgkc6iiAYo5L7ZgAYwuAg45QQ.jpg



蒸汽锅炉(水管式)

ae7c092a222c11c6891134c02e8ff623_ABUIABACGAAgkc6iiAYo3OnisgYwqQg4ogU.jpg

e97293f435dd550edd63e7d75b4b7772_ABUIABACGAAgkc6iiAYorI2ftgUw8AY4nAU.jpg

7f72192e4e6da5edcf35da0e46152b4a_ABUIABACGAAgkc6iiAYo2NHx3wcw9wM4mgU.jpg

6d3b831d58feed35e95a553beaa0095c_ABUIABACGAAgkc6iiAYosvWRwgMwxgY43QU.jpg




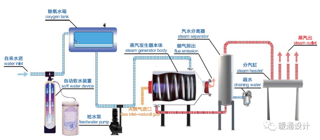
蒸汽发生器(原理、结构、流程)

95b3fde48dac09331f21bb49d1d61134_ABUIABACGAAgkc6iiAYoxobx1wUwnAY41wQ.jpg

5ff645f4c36c442febe6910dae23ceff_ABUIABACGAAgkc6iiAYo3a3szQQw0AY4_gY.jpg

880b3b3a28b61bb7a416f73f27b11157_ABUIABACGAAgkc6iiAYolrPR_wIwuAg42AM.jpg

15960e6721430d04aa1c12f47c566e8c_ABUIABACGAAgkc6iiAYov-_j8gcwuAg4kAM.jpg

c7291e6ade315ff06430d03e5370a13b_ABUIABACGAAgkc6iiAYo-M_q_AYwuAg4ggU.jpg




蒸汽模块炉(一站式蒸汽、热水节能解决方案)


aa6fc352aed9c1d82f89ae585821998b_ABUIABACGAAgkc6iiAYogJ7mvQMwuAg44gU.jpg

8299dbb963a7d56aaa9881b6c5fb47e4_ABUIABACGAAgks6iiAYo8ryCjgMwkwQ4rQQ.jpg

(蒸汽模块炉)



真空锅炉(原理、结构、部件)

e850cb2d3a4175f4b8af7de9f323e7c2_ABUIABACGAAgkc6iiAYo3sfB4AYw9AY4ywQ.jpg

7cdba95d17ef617bb01d1db8bad713a8_ABUIABACGAAgkc6iiAYop9WBygUwhAc49AQ.jpg

985b52a4f4e254f3fc760818cf0fab51_ABUIABACGAAgkc6iiAYo2Ja9yAMwtAU4kAU.jpg



整体式锅炉


1040b5bfbbf48cbdd51a4dc09da87fda_ABUIABACGAAgks6iiAYo1s3g_QIwnAc4jgU.jpg



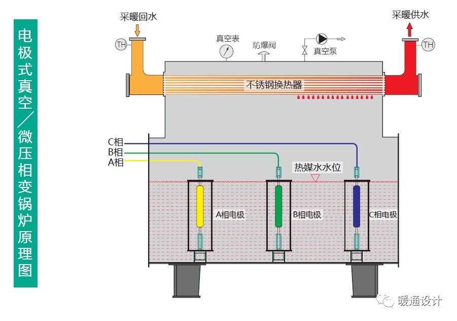
电锅炉(电极式、电阻式)


15aff50e5469209a3f56c617a062c492_ABUIABACGAAgks6iiAYotoOIqwIw5wc44gQ.jpg


5e84916a2a76f8b83e8c1582fd0c6cf3_ABUIABACGAAgks6iiAYohYLqzQcwhQc4_AQ.jpg

2229b97597e27720738a0431704668f9_ABUIABACGAAgks6iiAYo7sTqvgQw_wY4-AQ.jpg



蓄热锅炉(锅炉+蓄热器)

199cd69c23134e0b92ae5d5a131b8f53_ABUIABACGAAgks6iiAYo45LZ0AMwuAg4nwQ.jpg


来源:暖通设计